总体来看,OPPO Reno6 Pro无疑是一款瞄准年轻人市场的产品。它有着轻薄的机身,靓丽的外观和极具特色的强大影像系统,特别是在自拍功能上进行了非常精细的雕琢,这都使得其成为了一款尤其适合年轻人的产品。
在OPPO手机的产品线中,Reno系列一直以时尚新潮的外观和强大的自拍功能著称,也因此颇受年轻用户青睐,其最新产品Reno6 Pro也继承了这一设计思路,通过新一代晶钻工艺让手机的颜值和手感都上升到了新的层次,6400万像素水光人像镜头和3200万像素前置自拍镜头赋予了其更强大的影像能力,还和全球裸妆大师Bobbi Brown联合推出了五套美妆滤镜,实现素颜一秒上妆的自拍效果。在追求颜值的同时,也对年轻用户钟爱的游戏功能进行了针对性加强,使其成为了一款没有明显短板的准旗舰级“甜品”机。

轻薄细腻,把夏天装进口袋
电科技拿到的这款OPPO Reno6 Pro是“夏日晴海”配色,淡蓝色的机身给人一种清爽的感觉,仿佛把夏天握在了手中,装进了口袋里。
OPPO Reno6 Pro采用了晶钻工艺3.0,使得机身在光线下看起来有种波光粼粼的效果,而摸上去的手感也非常细腻,又不会光滑到握不住,同时还不会沾染指纹,这使得手感在如今的手机中绝对处于第一梯队,因此也比较推荐大家至少尝试不“戴套”使用一段时间,感受一下这种绝美的柔嫩手感。


OPPO Reno6 Pro采用了一块6.55英寸的OLED屏幕,全局亮度最高可达800尼特,即使在室外也能清晰显示。这块屏幕还支持180Hz最高触控采样率和90Hz刷新率,让用户在使用时感到顺滑无阻。

虽然使用了6.55英寸的大屏,但OPPO Reno6的体积控制得十分到位,机身重量仅177克,厚度也仅有7.6毫米,这使得整机有着十分舒适的握持感,同时也显得更有质感。

整体上说,OPPO Reno6 Pro的外观让人感到惊艳,其手感和握持感也都十分出色,第一眼就能让人产生购买欲,使用后也会爱不释手。
自研美妆算法加大师定制妆容,突出你的美
作为一款手机,外观和手感只是第一步,真正体现其竞争力的还是手机内在的东西。OPPO Reno6 Pro就继承了影像这一Reno系列的一贯特点,并做出了更多升级,将其继续发扬光大。
OPPO Reno6 Pro采用了800万超广角+6400万主摄+200万微距+200万肖像风格的后置镜头模组以及3200万的前置水光镜头,虽然镜头有着极高的参数,但并没有突兀到影响手机两面的整体观感,在这点上要给予好评。

OPPO Reno6 Pro在自拍功能上做足了文章。和一般手机夸张的美颜效果不同,OPPO Reno6 Pro的美颜功能显得更为柔和,拍出的图片也更加自然。
OPPO Reno6 Pro还加入了特色的“光斑人像”模式,开启这种模式后,景深将会变浅,背景中的点光源也将被处理为更加柔和的光斑,从而让人物显得更加突出。

OPPO Reno6 Pro使用了OPPO自研的美妆算法,脸部检测点达到了635个,因此能够实现一秒上妆,且妆容和脸部完美贴合,即使移动或是出镜入镜也不会出现偏移。
OPPO Reno6 Pro共有11种美妆算法,每种都支持等级调节,用户可以根据自己的需要调整,其中有五种是和裸妆大师Bobbi Brown联合定制的裸妆滤镜。
所谓“裸妆”,指的就是自然清新的妆容,能不露痕迹地使肌肤呈现出完美无瑕的质感。这种理念也刚好和OPPO Reno6 Pro不使用夸张美颜效果的逻辑相契合,为照片带来了独特的质感。

OPPO Reno6 Pro中共有“裸感”、“猫眼”、“清爽”、“夏日晴海”、“星黛”五种Bobbi Brown独家定制妆容,每种妆容都有着不同的效果,用户可以根据自己的风格进行选择。
另外,无论是光斑人像还是美妆自拍,都可以在拍摄视频时使用,对于喜爱拍摄Vlog的人群来说无疑是十分具有吸引力的功能。可以说在自拍方面,OPPO Reno6 Pro在各个方面都做得十分成熟,对于喜欢自拍的人来说,这款手机无疑是不二之选。
后置摄像头方面,OPPO Reno6 Pro也有着十分扎实的表现,支持0.6至20倍变焦,满足各种拍照需求。

0.6倍,1倍,2倍,5倍和10倍变焦拍摄效果
OPPO Reno6 Pro的6400万像素主摄也有着极佳的成像效果,在样张中,可以看到,比起iPhone 12,OPPO Reno6 Pro有着更加鲜亮的成像效果。

左为OPPO Reno6 Pro,右为iPhone12,下同
在逆光环境下,OPPO Reno6 Pro也能拍出十分明亮的照片,车轮和阴影的分界线依然清晰,而作为对比可以看到,iPhone12的照片已经明显偏暗,并且阴影处也已经变成了一片黑。

在暗光环境下,OPPO Reno6 Pro也有着不错的表现,即使仅依靠显示器发出的光也能呈现出清晰的画面,可以看出夜拍也不成问题。

无论是前摄还是后摄,无论是拍人还是拍风景,无论在什么样的光线条件下,OPPO Reno 6 Pro都能拍出效果极佳的照片。对于喜爱摄影的人群来说,OPPO Reno6 Pro无疑是一款绝佳的选择。
65W闪充加天玑旗舰芯片,畅玩游戏无压力
除了影像功能外,OPPO Reno6 Pro的核心性能也不含糊。首先,它搭配了4500毫安时的大电池以及OPPO标配的65W闪充,经测试,5分钟充电25%,17分钟充电43%,“回血”速度可见一斑。这样的电池容量和充电速度基本可以让人彻底告别续航焦虑了。

OPPO Reno6 Pro搭配了最新的天玑1200旗舰级芯片,采用6nm制程工艺,让CPU性能提升了22%。在安兔兔跑分中,OPPO Reno6 Pro获得了超过70万分的好成绩。

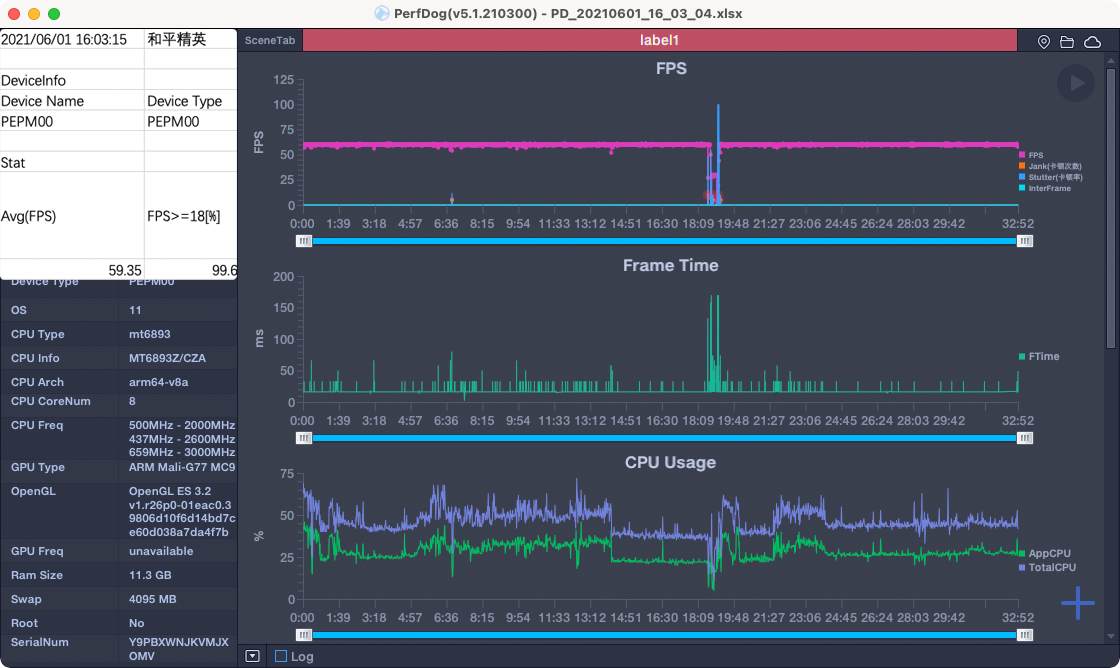
强大的芯片也让OPPO Reno6在运行主流游戏时毫无压力,经过电科技30分钟的测试,《王者荣耀》和《和平精英》都能做到全程稳60帧运行(图中出现明显掉帧的节点都是新游戏加载阶段,游戏过程中全程不掉帧)。


OPPO Reno6 Pro加入了X轴线性马达,在支持的游戏中开启4D震动后即可体验更加细腻的震动感觉。最明显的例子就是《和平精英》,不同枪械开枪时的震动手感会有所不同。
OPPO Reno6 Pro的游戏助手功能支持消息免打扰、小窗模式、4D震感、游戏滤镜等多种功能的设置,为玩家找到最适合自己的游戏方式。

其中游戏滤镜是一个很有趣的功能,能将游戏的画面调整为“漫画风”、“老电影”等风格,但其中最实用的,无疑还是“反转色”,开启该滤镜后,在《和平精英》这样的游戏中,排在草丛中的敌人将无处藏身,堪称“物理外挂”。


此外,OPPO Reno6 Pro还有专门为游戏设计的“超级闪电启动”功能,带来全链路游戏加速,让玩家一键直达游戏大厅。
总体来说,OPPO Reno6 Pro能够稳定运行多数主流手游,唯一的例外可能就是“硬件杀手”《原神》了,在测试中其帧率维持在25帧左右,不过话说回来,又有几款手机能流畅运行它呢?因此对于中度手游玩家来说,OPPO Reno6 Pro也是完全足够胜任的。
总结:年轻人的下一台手机
总体来看,OPPO Reno6 Pro无疑是一款瞄准年轻人市场的产品。它有着轻薄的机身,靓丽的外观和极具特色的强大影像系统,特别是在自拍功能上进行了非常精细的雕琢,这都使得其成为了一款尤其适合年轻人的产品。同时,OPPO Reno6 Pro也有着出色的核心性能,日常使用以及运行主流游戏都不成问题,对于有一定游戏需求的用户来说,它也是一款足够扎实的选择。
如果有年轻人最近在考虑换机的话,在3500这个价位段,OPPO Reno6 Pro绝对是最值得考虑的产品之一。
评论区(0)